퍼즐데이터, All-in-One ESG 경영지원 플랫폼 ‘ProESGNet’ 출시

경제뉴스
2026-01-16 09:00 AM
(이코노미아울렛-뉴스)

국내 최고 프로세스 마이닝 기술력을 보유한 퍼즐데이터(대표 김영일)가 ESG 경영 전 과정을 통합 관리하는 ‘ProESGNet(프로이에스지넷)’ 솔루션을 공식 출시했다.

퍼즐데이터는 그동안 ‘ProDiscovery(프로디스커버리)’ 프로세스 마이닝 솔루션을 통해 삼성전자, SK하이닉스, LS일렉트릭 등 국내 주요 대기업에 사업 이슈 해결을 위한 AI 프로세스 인텔리전스 환경을 구축해 왔다. 이번에 출시한 ProESGNet은 이러한 탄탄한 개발 기술력에 ESG 컨설팅 노하우를 접목해 개발한 SaaS 기반의 통합 ESG 경영지원 플랫폼이다.

ESG 담당자의 모든 고민을 한 번에 해결

현재 국내에는 다양한 ESG 솔루션이 존재하지만, 대부분 탄소배출량 관리나 공급망 진단 등 특정 영역에만 집중하고 있어 ESG 담당자들은 여러 시스템을 동시에 사용하거나 외부 전문가에게 의존할 수밖에 없는 실정이다.

ProESGNet은 이러한 문제를 해결하기 위해 ESG 경영에 필요한 모든 기능을 All-in-One으로 제공한다.

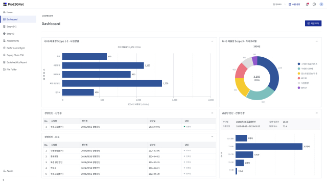
Scope 1·2·3 온실가스 배출량 관리, 배출량 감축 시나리오 관리, 원단위 관리, ESG 경영진단(250여 개 지표), 실행과제 및 KPI 성과관리, 공급망 ESG 포털, 지속가능경영보고서 작성, 공시정보 관리 등 ESG 경영의 전 과정을 하나의 플랫폼에서 관리할 수 있다.

특히 주목할 만한 것은 공급망 ESG 포털 기능이다. 협력사 초대부터 진단 수행, 결과 분석까지 전 과정이 자동화돼 있어 담당자의 업무 부담을 획기적으로 줄일 수 있다. 협력사는 시스템에 접속해 진단 세션에 참여하고, 고객사는 실시간으로 진행 현황을 모니터링하며 결과를 종합 분석할 수 있다.

또한 고객사별 ESG 대응 이력을 체계적으로 관리하는 기능도 제공한다. 고객사의 ESG 평가 요청 대응, 자료 제출, 실사 대응 등을 시계열로 기록·관리할 수 있어 전사적인 ESG 대응 역량을 강화할 수 있다.

외부 전문가 협업·대기업 맞춤형 커스터마이징 지원

ProESGNet은 공급망 ESG 진단이나 지속가능경영보고서 작성 시 외부 전문가를 시스템에 초대해 협업할 수 있는 기능도 갖추고 있다. 내부 담당자만으로는 대응이 어려운 전문 영역에서 컨설턴트나 검증기관과 효율적으로 협업할 수 있도록 설계됐다.

퍼즐데이터는 향후 고객사의 요구에 따라 기능을 지속적으로 확장해 나갈 계획이다. 특히 대기업의 경우 ERP, MES 등 기존 레거시 시스템과의 연동, 맞춤형 보고서, 계열사 모니터링 등 다양한 커스터마이징 요구사항을 적극 수용할 방침이다. ProESGNet은 Multi-Tenant DB 구조로 설계돼 기업별 데이터를 완전히 격리하면서도 각 고객사의 특성에 맞는 유연한 커스터마이징이 가능하다.

퍼즐데이터 김영일 대표는 “ProESGNet은 ESG 담당자들이 현장에서 겪는 실질적인 어려움을 해결하기 위해 개발한 솔루션”이라며 “단순 데이터 입력 시스템을 넘어 ESG 경영 전략 수립부터 실행, 보고까지 전 과정을 지원하는 진정한 의미의 ESG 경영지원 플랫폼”이라고 말했다.

퍼즐데이터는 제조, 금융, 유통, 통신 등 다양한 산업군의 대기업 및 중견기업을 대상으로 ProESGNet 공급을 본격화할 예정이며, ESG 공시 의무화 시행을 앞둔 기업들의 높은 관심이 예상된다.

한편 퍼즐데이터는 2016년 설립된 국내 1위 프로세스 마이닝 전문 기업으로, ProDiscovery 솔루션을 통해 삼성전자, SK하이닉스, LS일렉트릭, 포스코, 신한은행, 삼성생명 등 200여 개 기업에 프로세스 인텔리전스 솔루션을 제공하고 있다. 가트너(Gartner)로부터 5년 연속 아시아 유일 대표 기업으로 선정됐으며, AI 솔루션을 접목한 데이터 기반 프로세스 혁신과 ESG 경영지원을 통해 기업의 지속가능한 성장을 돕고 있다.

◇ ProESGNet 주요 기능

· 대시보드: 사업장별로 위젯 기반 맞춤형 대시보드 구성
· 탄소배출량 관리: Scope 1·2·3 전체 관리, 15개 카테고리별 세부 관리
· 감축 시나리오: 기준연도 설정, 목표 수립, 시나리오별 감축 경로 시뮬레이션
· ESG 경영진단: 250여 개 지표 기반 자가 진단, 전문가 진단, 실시간 리포트
· 성과관리: 분야별 과제 관리, KPI 설정 및 실적 트래킹
· 공급망 ESG: 협력사 초대·진단·평가 자동화, 고객사 대응 이력 관리
· 파일 관리: 분야별·사업장별·고객별 ESG 관련 자료 체계적 관리
· 지속가능경영보고서: AI 기반 초안 작성, 부서별 협업 워크플로
· 공시정보 관리: 고객 맞춤형 공시정보 데이터 관리(2026년 상반기 출시 예정)
· 리스크 관리, 이중중대성 평가, 이해관계자 관리, LCA 기반 탄소발자국 등(2026년 하반기 출시 예정)


함께 보면 좋은 콘텐츠

All posts
경제뉴스 2024-08-20 14:40 PM

TTA, 2024년 블록체인 서비스 신뢰성 검증 시험 및 컨설팅 지원 대상 기업 2차 모집

(이코노미아울렛-뉴스)과학기술정보통신부와 한국정보통신기술협회(이하 TTA)는 ‘블록체인 기술·보안 경쟁력 강화’ 사업의 일환으로 진행한 ‘블록체인 신뢰성 검증 시험 및 컨설팅 지원’ 사업 대상 기업을 8월 26일(월)부터 9월 6일(금)까지 2차 모집한다고 밝혔다. ...

경제뉴스 2024-07-30 10:41 AM

캘러스컴퍼니, 서울AI허브와 협력해 글로벌 인턴 선발 지원

(이코노미아울렛-뉴스)캘러스컴퍼니가 서울AI허브와 전략적 협력 관계를 맺고, AI 혁신 센터에 입주한 기업들의 글로벌 인턴 선발을 지원한다고 발표했다. 캘러스컴퍼니는 글로벌 인턴십 매칭 플랫폼 ‘SPRINT PROGRAM’의 매칭 알고리즘을 활용해 서울AI허브가 글로벌 인턴 선발 과정을 최적화하고 효율적...

경제뉴스 2024-07-16 08:30 AM

웹케시글로벌, SOTATEK과 베트남 사업 공동 추진을 위한 업무 협약 체결

(이코노미아울렛-뉴스)웹케시글로벌(대표 이실권)이 SOTATEK (대표 LUU CHUNG TUYEN)과 베트남 전략적 사업 추진을 위한 업무 협약을 체결했다고 16일 밝혔다. 왼쪽부터 웹케시글로벌 이실권 대표, SOTATEK LUU CHUNG TUYEN 대표 ...

경제뉴스 2024-07-16 16:36 PM

건국대 학생 창업팀 ‘토버스’ 글로벌 창업 경진대회에서 한국팀 유일 Top 8 진출

(이코노미아울렛-뉴스)건국대학교 창업지원단 KU창업클럽 소속 ‘토버스’가 지난 6월 23일 태국 방콕에서 개최된 글로벌 창업 경진대회 ‘헐트프라이즈 써밋’에 참가해 대한민국 창업팀으로는 유일하게 Top 8에 선정되는 쾌거를 이뤘다. ...

경제뉴스 2024-06-30 13:50 PM

최태원 회장, 미래 준비와 ‘질적 성장’ 위해 선제적·근본적인 변화 필요

(이코노미아울렛-뉴스)SK그룹이 다가올 시장의 큰 파고(波高·Big Wave)에 선제적으로 대비하고, 미래 성장 기회를 확보하기 위해 밸류체인 정비 등 근본적인 체질 변화에 나선다. 특히 SK 경영의 근간인 SKMS(SK경영관리시스템) 정신을 기반으로 ‘운영 개선’(Operation Improvement) 등 ‘경영의 기본기’를 강화...

경제뉴스 2024-06-28 10:12 AM

KB금융, 공존과 상생의 가치를 담은 ‘2023 지속가능경영보고서’ 발간

(이코노미아울렛-뉴스)KB금융그룹(회장 양종희)은 28일 그룹의 ESG 경영 활동과 성과를 담은 ‘2023 KB금융그룹 지속가능경영보고서’를 발간했다. KB금융은 2011년부터 매년 지속가능경영보고서를 발간하며 고객과 사회를 포함한 다양한 이해관계자에게 ESG 주요 성과와 활동을 투명하게 공개하고 있다...

경제뉴스 2024-07-04 14:30 PM

한국직업능력연구원, 근로복지공단과 근로자의 직업복귀 및 직업능력개발 향상을 위한 업무협약 체결

(이코노미아울렛-뉴스)한국직업능력연구원(원장 고혜원)은 4일 근로복지공단(이사장 박종길)과 근로자의 직업복귀 및 직업능력개발 향상을 위한 업무협약을 체결했다. 고혜원 한국직업능력연구원 원장(왼쪽)과 박종길 근로복...

경제뉴스 2024-07-04 15:00 PM

엠와이소셜컴퍼니 ‘2024 EMA AI·CONTENT’ 본격 시작

(이코노미아울렛-뉴스)글로벌 액셀러레이터이자 TIPS 운영사인 엠와이소셜컴퍼니(MYSC)는 지난 6월 12일 개최된 오리엔테이션을 시작으로 ‘2024 EMA AI·CONTENT’ 프로그램을 본격적으로 운영한다고 밝혔다. 엠와이소셜컴퍼니가 2024 ...

경제뉴스 2024-07-01 09:11 AM

NIQ 코리아, 국내 와인 외식 시장 소비자 관심 커져… 회복세 기대

(이코노미아울렛-뉴스)글로벌 컨슈머 인텔리전스 기업 NIQ (닐슨아이큐) 코리아가 코로나19 팬데믹 이후 판매 부진을 겪은 국내 와인 시장이 회복세에 들어설 것으로 전망했다. NIQ 로고 NIQ CGA (Cu...

경제뉴스 2024-08-02 08:00 AM

‘건축산업의 미래를 한눈에’ 2024 코리아빌드위크, 서울 코엑스에서 성황리 개최

(이코노미아울렛-뉴스)MICE 1호 상장기업 메쎄이상(코스닥 408920)은 서울 코엑스에서 ‘2024 코리아빌드위크(KOREA BUILD WEEK)’의 성공적인 개막을 알렸다. 이번 전시회는 700개 사와 2000여 개의 부스로 구성된 대규모 행사로, 설계부터 유지관리까지 건설, 건축의 전 과정을 한자리에서 선보인다. ...

경제뉴스 2024-07-04 13:47 PM

2024년 수원대학교 창업보육센터 ‘WoW!-BI 학생·교원 창업 활성화’ 창업 해커톤 마무리

(이코노미아울렛-뉴스)중소벤처기업부(장관 오영주)가 지원하는 특화역량 BI (Bussiness Incubator) 육성사업 주관기관인 수원대학교 창업보육센터(브랜드명 : WoW Valley BI)는 지난달 27일부터 28일까지 이틀간 화성시에 위치한 라비돌 신텍스에서 ‘2024 창업학 융복합전공 창업 해커톤’을 성공적으로 마무리했...

경제뉴스 2024-06-26 17:18 PM

두구다 ‘2024 대한민국 미래경영대상’에서 AI 기반 행동 예측분석 솔루션 부문 대상 수상

(이코노미아울렛-뉴스)두구다(대표 송리나)가 지난 21일 개최된 ‘2024 대한민국 미래경영대상’에서 AI 기반 행동 예측분석 솔루션 부문 대상을 수상했다. 두구다(대표 송리나)가 지난 21일 개최된 ‘2024 대한민국 미래경영대상’...

Top